
部屋とシステムの“間”を、もっとスマートに。ハードウェアとソフトウェアをつなぐ、
現場の運用と開発を支えるIoTソリューション。
ホテル・旅館、商業施設、オフィスビルなど──。
多様な建物に欠かせない設備やシステムを、もっとシンプルに、もっとスマートに連携させるために。
Roomiは、現場の運用と開発をつなぐIoTソリューションです。
宿泊施設のために設計された客室インジケーションシステム 「Roomi Server」 と、あらゆる建物設備をAPIで統合する開発者向けプラットフォーム 「Roomi Bridge」。
2つの技術が連動することで、現場では“見える運用”を、開発では“つながる仕組み”を実現します。
また、それぞれのシステムは独立して導入することができ、目的や環境に応じた柔軟な構成が可能です。
小規模な宿泊施設の運用支援から、複合施設のIoT連携開発まで…
Roomiは、あらゆる現場・開発にフィットする建物管理システムの新しいカタチです。
Roomi Serverは、従来のホテル向けシステムの常識を覆す、低コスト・高保守性・拡張性に優れた客室インジケーションシステムです。
ラックマウント型サーバや複雑な運用契約は一切不要。
故障率の低いマイクロコンピューターを採用したシンプルな構成により、導入・運用の両面でコストを大幅に削減できます。
小型で省電力ながら安定性に優れ、設備規模に応じた柔軟な構成変更も可能。
現場に負担をかけず、確実で持続的なシステム運用を実現します。


システムの具体機能・概要
主な機能例
- 在不在・空調連携対応のインジケーション表示機能
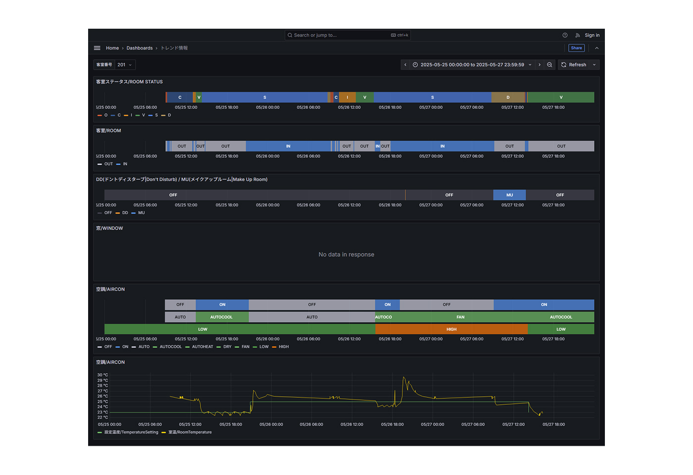
客室ごとの在不在情報や空調稼働を連携表示し、稼働状況をリアルタイムに可視化。 - トレンド分析で運営改善をサポート
客室稼働や利用状況など、運用データを自動記録・グラフ化。稼働傾向の把握や運営計画の改善に活用可能。 - エネルギー最適化による省エネ運用支援
温湿度や稼働データをもとに、照明や空調の効率化をサポート。無駄のないエネルギー管理を実現。 - シンプルなUI設計
複雑なGUIや制御を省いた機能単位のモジュール構成で、現場スタッフでも迷わず操作可能。 - 安心運用を可能にするメンテナンス機能
障害発生時はリカバリ処理がシステム上から簡単に実施でき、復旧も迅速。
運用現場を支える、実用的でわかりやすい機能設計
Roomi Serverは、現場のオペレーションを意識したシンプルなインターフェースと機能群を備えています。
PMSや空調など各設備との連携を前提に、施設全体の「見える化」と「効率化」を実現します。
さらに、客室清掃の進捗状況や在不在情報の自動連携にも対応。
フロント・清掃・設備担当など、部署をまたいだ情報共有をスムーズにし、現場の“今”を正確に把握できます。日々の運用を止めず、より少ない人手で確実な管理を可能にします。

| 対象機器 | 機能 | 補足説明 | |
|---|---|---|---|
| PMS | 客室ステータス | チェックイン/チェックアウト/故障部屋 など | 標準 |
| 清掃ステータス | 未清掃/清掃中/清掃終了/点検完了 など | 標準 | |
| チェックイン日時 | 標準 | ||
| チェックアウト予定日時 | 標準 | ||
| ゲスト名 | 標準 | ||
| ゲスト国情報 | 標準 | ||
| ブレアサイン | オプション | ||
| 清掃指示 | 標準 | ||
| メッセージ | メッセージあり/なし | 標準 | |
| 客室制御盤 | 在室情報 | 在/不在 | 標準 |
| DND | ドントディスターブ | 標準 | |
| MUR | メイクアップルーム | 標準 | |
| 空調ON/OFF | (ファンコイル制御空調の場合) | 標準 | |
| 空調設定温度 | (ファンコイル制御空調の場合) | 標準 | |
| 空調風量 | (ファンコイル制御空調の場合) | 標準 | |
| 室温 | (ファンコイル制御空調の場合) | 標準 | |
| 照明 | 照明のON/OFF状態 | オプション | |
| 窓開閉状態 | 窓の開閉状態 | 標準 | |
| ドア開閉状態 | ドアの開閉状態 | 標準 | |
| 空調 | 空調ON/OFF | 標準 | |
| 空調モード | Auto/冷房/暖房/除湿/送風 など | 標準 | |
| 空調設定温度 | 標準 | ||
| 空調風量 | 標準 |
| 対象機器 | 機能 | 補足説明 | |
|---|---|---|---|
| PMS | 清掃ステータス | 未清掃/清掃中/清掃終了/点検完了 など | 標準 |
| 客室制御盤 | 在室情報 | 強制的在室状態の制御 | 標準 |
| DND | DNDランプのON/OFF | 標準 | |
| MUR | MURランプのON/OFF | 標準 | |
| 空調ON/OFF | (ファンコイル制御空調の場合) | 標準 | |
| 空調設定温度 | (ファンコイル制御空調の場合) | 標準 | |
| 空調風量 | (ファンコイル制御空調の場合) | 標準 | |
| 室温 | (ファンコイル制御空調の場合) | 標準 | |
| Welcome状態 | チェックイン時の初期状態へリセット | 標準 | |
| 空調 | 空調ON/OFF | オプション | |
| 空調モード | Auto/冷房/暖房/除湿/送風 | オプション | |
| 空調設定温度 | オプション | ||
| 空調風量設定 | オプション | ||
| フィルタ交換 | フィルタ交換リセット | オプション | |
| IPTV | 客室ステータス | 標準 | |
| ゲスト情報 | オプション | ||
| 言語設定 | オプション |
システムの強み
コストを抑えながら、長く安心して使えるシステムを。
Roomi Serverなら、初期費用もランニング費用も無理なく導入でき、運用負荷も大幅に軽減できます。
月額費用ゼロ —— ランニング費用が発生しないため、長期的に安心!
Roomi Serverは導入後の月額費用が一切不要。年々積み重なる運用費を気にすることなく、安心して長期利用できます。固定費削減に直結し、経営面でも大きなメリットになります。
※保守サポートをご希望の場合は、月額サービスプランもご用意しています。
故障対応はmicroSDカード差し替えだけ。
ホテル・旅館さまで即時復旧可能!
システム障害時は、あらかじめ用意した予備機とmicroSDカードを差し替えるだけで復旧完了。
メーカー対応や専門業者の派遣を待つ必要がなく、ホテル・旅館さまで即時復旧が可能です。
トラブル発生時も長期停止のリスクがなく、日常運用を止めることなく対応可能。
現場での安定運用を保ちながら、対応コストの削減にもつながります。
初期導入費も抑えられ、予算計画が立てやすい!
Roomi Serverは高額なラックマウントサーバを必要とせず、マイクロコンピューター「Raspberry Pi」を用いたコンパクトなシステム構成。
必要な機能をモジュール単位で選んで導入できるため、無駄のない初期投資が可能です。限られた予算でも、導入を現実的に検討できます。
リノベーションや既存施設のIT化にも柔軟に対応!
既存のネットワーク環境や客室設備との連携も柔軟に対応できるため、新築案件だけでなく既存施設・リノベーション案件にも最適です。
システムの特徴
小さく導入、大きく拡張。クラスターコンピューティングによる柔軟な構成
Roomi Serverは、Raspberry Piを用いたクラスターコンピューティング構成を採用しています。
施設の規模や設備環境に応じてサーバ台数を柔軟に増減でき、小規模導入から大規模展開までスムーズに対応できる設計です。
また、クラスター全体で冗長性を確保しているため、万が一の障害時もシステムの停止リスクを最小限に抑え、安定稼働を維持します。
さらに、microSDカードと予備機を差し替えるだけで短時間で復旧できるため、複雑なメーカー対応を待たずに現場で即時対応が可能です。
ホテル・旅館の運用現場に寄り添ったこの設計により、長期停止のリスクを防ぎながら、成長に合わせた段階的なシステム拡張を実現します。
- Webブラウザ対応(Chrome/Edge/Firefox/Safari)
- 多様なシステムと連携(PMS・在不在・制御盤・IPTV・空調など)
- モジュール単位の導入が可能 (必要な機能だけを選んで組み合わせ)
- 操作もシンプル。誰でも迷わず使える管理画面
システム構成
通常運用時システム構成(一例)

トラブル発生時システム構成(一例)

お問い合わせ
まずは資料でRoomi Serverの全容をご確認ください。
システム構成の詳細や導入事例、費用シミュレーションなどをまとめた資料をご用意しております。
実際のデモ画面をご覧いただきながら、操作感や機能を体験いただくことも可能です。
貴社の施設に合わせたご提案も承りますので、ぜひお気軽にお問い合わせください。
